使用Google Analytics监听GitHub pages页面访问量
背景
自建blog后会发现,原来在一些大型平台创建blog时,后台会有相关的数据监控,比如帖子的浏览数量等数据,当使用GitHub pages自建时,这些功能往往都不是GitHub pages和相关主题自带的,会提供一些接口,仍需要我们配置等;
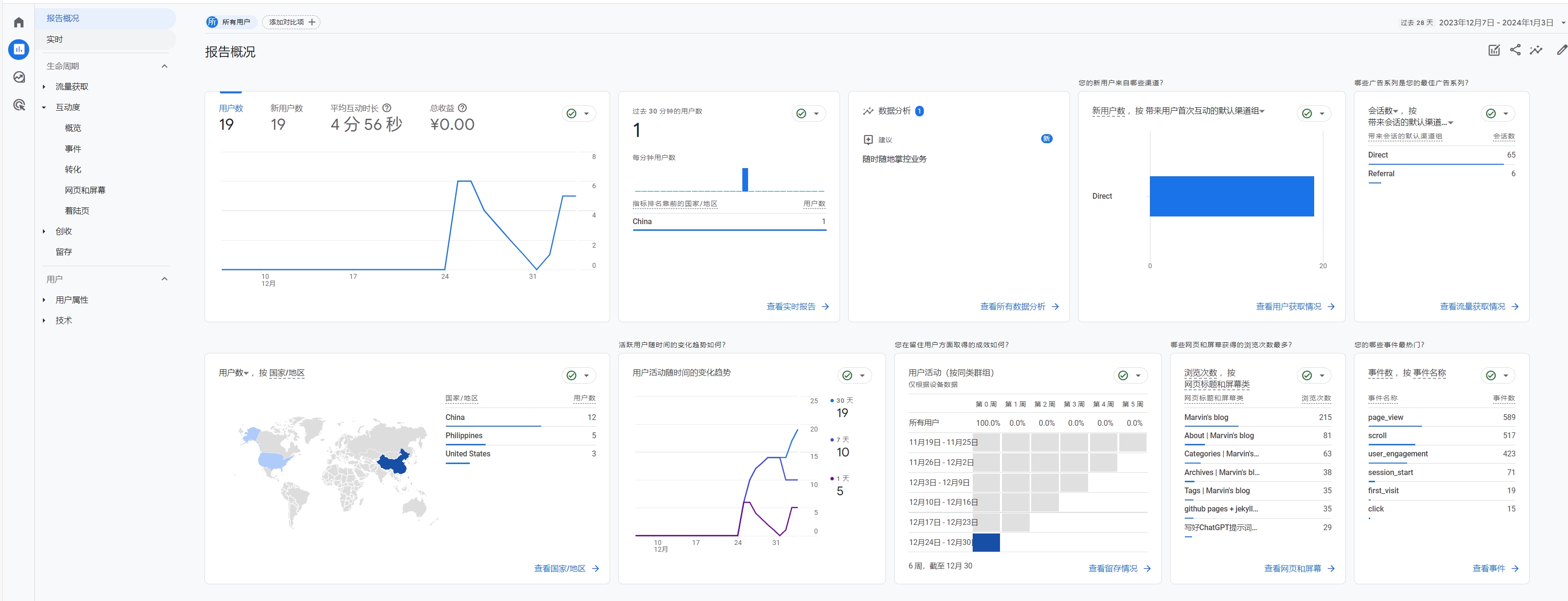
这里提供一种借助Google Analytics实现一些基本数据的监控,类似如图这些数据,并且Google Analytics也有相关API,后面想根据数据做一些自动化也是非常方便的。
Google Analytics介绍
由谷歌提供的网站流量和网站表现分析服务。它允许网站所有者了解他们的网站访问者的行为,包括他们从何处来,他们在网站上花费多少时间,以及他们最感兴趣的内容等信息。
主要功能包括:
流量分析:追踪访问者的来源,无论是直接访问、搜索引擎、社交媒体还是推荐链接。
用户行为追踪:分析用户在网站上的活动,比如访问的页面、停留的时间以及互动行为。
转化跟踪:监测目标完成情况,例如购物车的使用、注册或下载等。
自定义报告:用户可以根据自己的需要创建定制报告,以便更好地理解数据。
实时报告:查看实时数据,了解当前有多少人在浏览网站以及他们的行为。
细分市场分析:可以根据地理位置、设备类型、访问来源等多种维度来细分市场。
集成其他Google服务:如Google Ads,使广告投放更加高效。
Google Analytics 对于网站所有者来说是一个非常有价值的工具,因为它提供了深入了解网站表现和用户行为的数据,帮助他们做出更明智的营销和内容决策。
这里实际上我们用的比较多的是实时报告相关,可以看到具体的每天每个页面访问人数的,其他的数据后
Google Analytics接入GitHub pages
首先需要关注自己的blog主题是否支持Google Analytics,因为官方提供的主题是支持的,一般主题都是根据官方主题的改版,所以一般都会在config文件内有Google Analytics id的设置项,比如chirpy主题,就在仓库根目录_config.yml文件中提供了入口:
从配置项看出来,只需要提供一个id即可,所以配置是非常简单的。接下来是配置过程:
官网注册
使用谷歌账户登录 https://marketingplatform.google.com/about/analytics/
选择开始衡量,就开始填写一些基本信息,大概4步,这里按照自己需求填写即可,没有太多影响
创建好之后,会获取到一个Google 代码 ID,正常是一系列字母和数字组合,通常以“G-”开头。,这个id就是我们config文件内需要的id
如果没有来的及保存,也可以官网找到,详细参考官方参考信息:
项目配置
这里的项目配置非常简单,只需要在仓库根目录_config.yml文件中找到如图所示的配置,添加或者创建自己的id即可
修改后直接push,打包完成后,一般24小时后会收到数据相关
扩展信息
很多blog平台或者github主题都会直接在blog中展示一些信息,比如访问量等,如果我们的主题并没有提供这种配置,我们也可以采取以下方案实现访问量等信息的展示
创建脚本,通过Google Analytics的API获取如blog总访问量,每篇文章的访问量信息等;
脚本自动修改仓库中blog总访问量,每篇文章的访问量信息的展示信息后,自动git push;
脚本部署成定时执行的脚本,比如每天早上6点执行一次自动修改;
还有一点是GitHub提供相关的CI流程,可以撰写一个python脚本,完成上述功能,并在GitHub的actions中配置相关自动化信息即可完成。后续我应该会撰写相关帖子信息。




